【開発事例】スクール運営特化型LMS「SchoolOS」─ AI離脱予測・動画レジューム再生など独自機能を搭載



スクール・教育事業を運営されている企業様向けに、生徒の入会から卒業までを一元管理できる学習管理システム(LMS)を開発しました。
既存ツールでは実現できなかった「動画視聴トラッキング」「AI離脱予測」などの独自機能を搭載し、スクール運営の業務効率化と退会率の改善を支援します。

デモシステムを見る →



プロジェクト概要

プロジェクト種別 スクール運営特化型 学習管理システム(LMS)の新規開発
業界 教育・スクール運営
対象ユーザー スクール管理者 / 講師 / 生徒
主要技術 Next.js / React / TypeScript / AWS(ECS Fargate・RDS・S3)



まずは相談だけでもOK!お気軽にどうぞ

お客様が抱えていた課題

お客様はWebマーケティングスクールを運営されており、受講生の管理に以下のような課題を抱えていました。

❶ 生徒の学習状況が見えない
受講の進捗管理をスプレッドシートで行っており、「どの生徒がどこで詰まっているか」をリアルタイムに把握できない状態でした。

❷ 退会の予兆を捉えられない
毎月数名の生徒が突然退会。ログインが減っていることに気づいた頃には手遅れ、というケースが繰り返されていました。

❸ 課題フィードバックに時間がかかりすぎる
課題の提出・レビューをメールやチャットで個別にやり取りしており、講師の負担が大きい状態でした。

❹ 既存のLMSでは要件を満たせない
他社のLMS製品を検討したものの、「動画の視聴位置の記録」「タイムスタンプ付きチャプター」などの要件に対応できず、導入を見送っていました。



開発したシステムの特徴

お客様の課題を解決するために、3つのロール(管理者・講師・生徒)に最適化された機能を設計・開発しました。

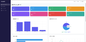
🎯 KPIダッシュボード ─ 8つの指標で経営判断を即座に

管理者がログインするだけで、スクールの「今」をひと目で把握できるダッシュボードを構築しました。在籍者数・アクティブ率・課題完了率・チャーンリスクなど、8つの重要KPIをリアルタイムで表示します。

さらに、年齢・性別・職業・地域などの属性分布グラフ、セミナー参加推移、課題停滞箇所の可視化など、8種類の分析グラフを自動生成。集客ターゲットの見直しやコンテンツ改善に直結するデータを提供します。


[KPIダッシュボード画面のスクリーンショット]

🤖 AI離脱予測スコア ─ 退会リスクを数値で検知

他社製品にはない独自機能として、AIによる離脱予測スコアを実装しました。ログイン頻度・課題提出間隔・セミナー参加率の3つの指標から、0〜100のスコアでリスクを自動算出します。

🟢 0〜30:LOW(問題なし)
🟡 31〜60:MEDIUM(フォロー検討)
🔴 61〜100:HIGH(至急対応)

スコアが高い生徒を一覧から即座にフィルタリングでき、早期フォローの仕組みを構築できます。

🎬 動画レッスン ─ レジューム再生 & チャプター機能

動画の視聴位置を秒単位で記録し、途中から再開できるレジューム再生機能を搭載。再ログイン時に「○分○秒から再開しますか?」と表示され、生徒はスムーズに学習を継続できます。

また、タイムスタンプ付きのチャプターリストを動画右側に常時表示。長い動画でも、見たいセクションにワンクリックでジャンプできます。


[動画レッスン画面のスクリーンショット]

📝 課題レビューワークフロー ─ 講師の負担を大幅軽減

講師専用のレビュー画面を用意し、課題の確認からフィードバック送信までをシステム上で完結できるようにしました。左側に生徒の提出内容、右側にフィードバック入力欄を並べた2ペインレイアウトで、効率的なレビューが可能です。未レビュー件数のバッジ表示により、対応漏れも防止します。

🔒 ステップロック機能 ─ 学習の順序を守らせる仕組み

前のレッスンを完了するまで次のレッスンがロックされる「ステップロック」機能を実装。知識の積み上げを確実にし、生徒の途中離脱を防止します。完了・再生中・ロック中の3つの状態をアイコンで視覚的に表現しています。

📅 セミナー管理 ─ ハイブリッド開催に完全対応

オンラインと現地参加のハイブリッドセミナーを一元管理。生徒は参加形式を選んでワンクリックで申込でき、管理者はリアルタイムで参加者数を把握できます。



まずは相談だけでもOK!お気軽にどうぞ

既存LMS製品との違い

お客様が以前検討されていた他社製品では対応できなかった機能を、本システムではすべて標準搭載しています。

機能 他社製品 本システム
動画視聴トラッキング ✕ 非対応 ★ 秒単位の記録+レジューム再生
動画チャプター ✕ 非対応 ★ タイムスタンプ+ワンクリックジャンプ
データ分析ダッシュボード 基本プロフィールのみ ★ 8軸KPIダッシュボード
離脱予兆検知 未読数のみ ★ AIスコアリング(0〜100)
入会経過管理 一部のみ ★ 入会日数バナー+進捗タイムライン
セミナー管理 基本のみ ★ ハイブリッド対応+申込管理



導入後の活用イメージ

📊 シナリオ1:退会を防ぐ早期フォロー

毎週月曜にAI離脱予測スコアを確認し、「HIGH(赤)」の生徒にメール・面談で早期アプローチ。退会を未然に防ぐ運営フローを構築できます。

📊 シナリオ2:コンテンツのピンポイント改善

「課題停滞箇所グラフ」で生徒がつまずきやすいレッスンを特定。補足動画の追加やカリキュラムの見直しなど、データに基づいた改善が可能です。

📊 シナリオ3:集客ターゲットの最適化

年齢・職業・地域の分布データから、最も多い受講生の属性を把握。広告のターゲティングを最適化し、集客の費用対効果を高められます。



まずは相談だけでもOK!お気軽にどうぞ

採用技術

フロントエンド Next.js(App Router)/ React / TypeScript / Tailwind CSS
バックエンド Next.js API Routes / Prisma ORM
インフラ AWS(ECS Fargate / RDS / S3 / CloudFront)
CI/CD GitHub Actions / Vercel



スクール運営のDX、ご相談ください

「既存のLMSでは機能が足りない」「スクール運営を効率化したい」
そんなお悩みをお持ちの方は、まずはお気軽にご相談ください。
御社の要件に合わせた最適なシステムをご提案いたします。

お問い合わせはこちら →